ICS 47.020.40
U 22
备案号,1423-1998
TeSt method Of hydraulic Steering gears
1998-08-01 实施
本标准是对CB* 3130 — 82“液压舵机的型式试验方法”和CB3131 — 82“液压舵机岀厂试验方法' 进行合并修订。
本标准的耐久试验改为连续运转试验。试验时间由100 h改为12 h0新型结构和特殊要求的舵机 其试验时间为50 h0
本标准从生效之日起,同时代替CB,3130-82和CB,3131-82»
—-本标准由全国船用机械标准化技术委员会甲板机械分技术委员会提出。
——本标准由中国船舶工业总公司七O四研究所归口 O
—— 本标准由中国船舶工业总公司七O四研究所、六O一院起草。
—— 本标准主要起草人;廖先志、周玉华。
本标准于1982年首次发布。
中华人民共和国船舶行业标准
CB∕τ 3130-1998
分类号:U 22
代替 CB- 3130—82
TeSt method Of hydraulic Steering gears 代替 CB- 3131—82
1范围
本标准规定了液压舵机的岀厂试验方法和型式试验方法.
本标准适用于各类液压舵机整机产品的试验。
2引用标准
下列标准所包含的条文,通过在本标准中引用而构成为本标准的条文。本标准出版时,所示版本均 为有效.所用标准都会被修订,使用本标准的各方应探讨使用下列标准最新版本的可能性。
CB- 3129-82液压舵机通用技术条件
3试验条件
试验条件按CB* 3129的规定。
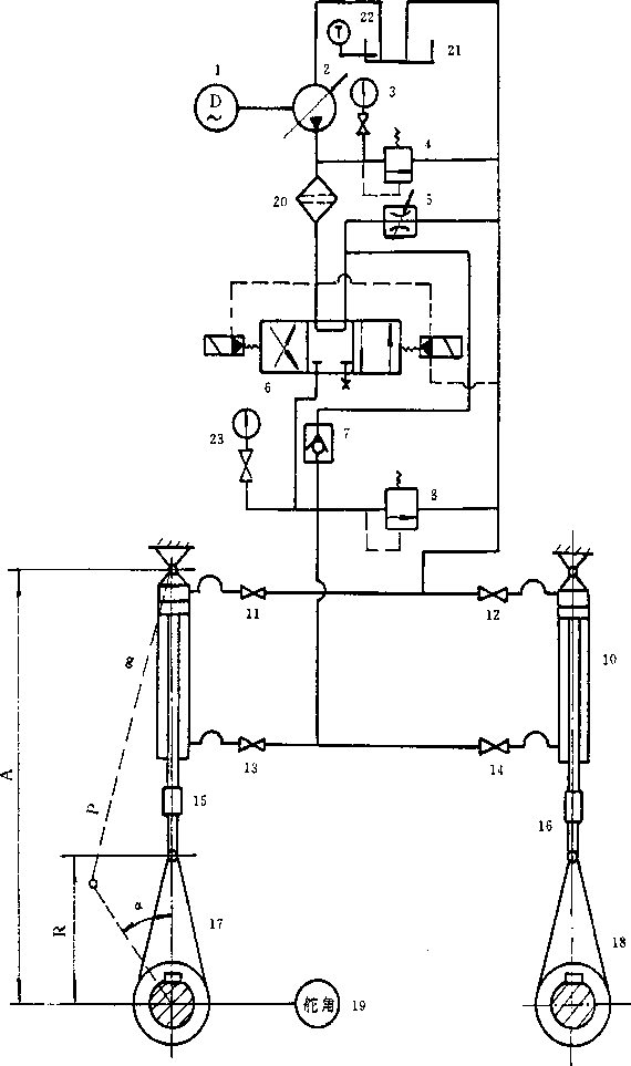
4加載系统原理图
加载系统原理图见图1,加载系统也可采用其它等效的系统.
5试验内容
5.1试运转
中国船前工业总公司1998-03-20批准
1998-08-01 实施
1—电动机;2—加载油泵;3、23——压力表;4、8——溢流阀;5—节流阀;
6—电液换向阀;7--单向阀;9、IO-•加载油缸;11、12、13、14 一截止阀;
15、16—拉压力传器;17、18—加载舵臂;19-舵角测量仪;20—滤器;21—油箱;22-温度计 图1加载系统原理图
5.1.1试运转前应检查各部件的试验、测量记录及材质证书。
5.1.2试运转前应检査液压舵机外观质量,保护层应完整、无碰伤、锈斑,紧固部件应牢固、可靠。
5.1.3将加载系统与被试舵机分离,使被试舵机处于空载状态。
5.1.4校正舵角指示器与随动操舵仪舵角指针的位置。
5.1. 5按土5°、土 10°、±15°、士20°、士25°、±30°、土35°的运转范围,每台动力机组轮流工作,各操舵3 次。检查每次误差。泵控型液压舵机检查舵角α时,以舵转到舵角(a-D0后5s所示位置作为舵机的停 止位置。
5.1. 6两台动力机组互相转换3次(舵机在任意位置)后同时工作,在土35。范围内操舵3次。
5.1.1泵控型液压舵机的两台动力机组互相转换3次后同时在油泵为零排量工况下工作15 min.然 后在土35°范围内操舵3次。
5.1.8当随动(或自动)操舵仪有非随动操纵方式时,还应在两台动力机组单独工作与同时工作的工况 下进行操舵,记录冲舵角度。
5.1. 9当舵机有应急手轮操纵方式时.还应在两台动力机组单独工作与同时工作的工况下进行操舵。
5∙ 1.10记录在各种操舵方式下的转舵时间、动力机组的转换时间、油温和推舵机构在0°位置的启动 压力。
5.2空载运转
5.2.1将加载系统与被试舵机连成一体。
5. 2-2按试运转工况,每台动力机组轮流在±35。范围内操舵10 min。
5. 2∙3两台动力机组同时工作,在土35。范围内操舵5 min。
5.2.4测量电动机的电压、电流、功率、转速、转舵时间、油压及油温。
5.3密性试验
液压舵机应经1. 25倍设计压力进行液压密性试验,保压5 min。
5.4安全阀开启试验
拆除行程开关后,调整舵机系统,使其工作在最大工作流量下,让舵机碰到左(右)机械限位装置,观 察安全阀开启情况。
5.5负载试验
5.5.1调整加载系统,使舵机按最大工作压力50%、IOo%的负载工作。若是型式试验,则还要加做最 大工作压力25%和75%的负载试验。在上述压力工况下,动力机组轮流在±35。范围内各操舵15 min, 5. 5. 2按上述压力分级•两台动力机组在舵机转到±30。时各转换1次,然后同时工作.在±35。范围内 操舵5 min。
5∙5.3在各种压力下,应用测试仪表测量舵角、油压、输岀扭矩、转舵时间、电动机的电压、电流、功率、 转速、油温等参数。转叶式液压舵机型式试验还要测量流量。
效率的计算公式见附录A(标准的附录)。
5- 6稳舵试验
将舵机分别操至±35。位置,调至加载系统.使舵杆扭矩达到公称值,测量跑舵速度。
5.7负扭矩操舵试验
5∙7∙1使舵机限制负扭矩的装置(连锁装置)不起作用,空载操舵并记录从±35。到土5。的转舵时间t。
5∙7∙2调整加载系统油泵的排量,使舵机从土 35。到土 5。的转舵时间小于被试舵机空载转舵时间的一 半。
5∙7∙3恢复舵机限制负扭矩装置的作用,将舵操至±35。位置,调整加载系统,使舵杆扭矩到公称值,然 后从±35。至±5。操舵并记录转舵时间t,。两台动力机组轮流做3次。
5- 7.4不带平衡阀机能的液压舵机不做负扭矩操舵试验。
5-8超载试验
调整加载系统,使舵机按最大工作压力UO%的负载工作.每台动力机组轮流在土35•范围内操舵5 min(转舵时间不调整)•
5.9连续运转试验
5.9.1调整加载系统,使舵机在最大工作压力的负载下工作。试验时间如下:
a) 扭矩小于或等于IOO kNm,转舵时间为65β∕28S,65720S的舵机,两台动力机组同时工作
12 hi
b) 扭矩小于或等于IOO kNm,转舵时间为65712S的舵机,两台动力机组轮流工作,总共工作
12 h;
C)扭矩大于100 kNm的舵机,总共工作12 h;
d)新型结构或特殊要求的舵机,连续运转试验时间为50 hi
5. 9.2连续运转试验如遇非被试舵机的故障停止时,累计时间应扣除排除故障的时间.
5. 9. 3连续运转试验结束后,应重新测试舵机的输出扭矩和效率,方法与负载试验5. 5相同.
5.9.4随时注意观察试验情况,每隔2 h记录一次有关数据.
5.10拆检
5.10.1拆检主要受力件、摩擦件及密封件•
5.10.2具有产品合格证件的外购液压元件或电气设备不属于本试验的拆检范围.
5-11低液位试验
轮流给能机油箱放油,观察液位发讯器工作情况*
5.12辅助管路失压试验
5-12.1启动一台动力机组,给舵机任意一侧辅助管路系统放油,观察舵机单一故障报警、隔离、转换装 置的各发讯器工作情况.
5.12.2换一台启动动力机组,给舵机另一侧管路系统放油,观察舵机单一故障报警隔离、转换装置的 各发讯器工作情况.
5.12.3以上试验反复做三次.
5.13主管路失压试验
5-13.1启动一台动力机组,给舵机任意一例主管路系统放油,观察舵机单一故障报警隔离、转换装置 的各发讯器工作情况.
5.13.2换一台启动动力机组,给舵机另一侧主管路系统放油,观察舵机单一故障报警隔离、转换装置 的各发讯器工作情况。
5.13.3以上试验反复做3次.
5.14双机组故障转换试验
启动两台动力机组,轮流给舵机任意一侧主管路系统、辅助管路系统放油,观察舵机单一故障报警、 隔离、转换装置的各发讯器工作情况•以上试验反复做3次.
5.15带蓄压器的舵机转舵时间试验
5∙ 15.1蓄压器按规定的压力充气,然后启动动力机组,让蓄压器充油至舵机的最大工作压力.
5.15.2调整加载系统,使舵机在公称扭矩下工作。
5.15.3全开和全关单向节流阀,记录这两种情况下的转舵时间,同时观察单向节流阀的调节特性。
5.16蓄压器的性能匹配试验
5-16.1调整加载系统,使舵机在36%的公称扭矩下工作。
5.16.2蓄压器按规定压力充气充油后.停掉动力机组•
5∙ 16. 3调节单向节流阀至某一位置,连续操满舵6次(0e→ + 35°→0o→-35o→0o3个周期
5.16.4记录每次操舵始未蓄压器的压力及转舵时间.
5.17卸载性能试验
5.17-1调整加载系统,使舵机在公称扭矩下工作》
5.17.2测定不操舵时油泵的出口压力及蓄压器的压力;
5- 17.3在油泵卸载后操舵,测定油泵升压时间。
6试验项目
6- 1型式试验项目
型式试验的试验项目见表1.试验结果应符合CB- 3129的要求。
6-2出厂试验项目
出厂试验的试验项目见表1,试验结果应符合CB' 3129的要求。
表1型式及出厂试验项目
|
序号 |
试验项目 |
型式试验 |
出厂试验 |
附 注 |
|
1 |
试运转 |
√ |
√ |
— |
|
2 |
空载运转 |
√ |
√ |
— |
|
3 |
密性试验 |
√ |
— | |
|
4 |
安全阀开启试验 |
√ |
√ |
一 |
|
5 |
负载试验 |
√ |
√ |
一 |
|
6 |
稳舵试验 |
√ |
— | |
|
7 |
负扭矩操舵试验 |
√ |
√ |
— |
|
8 |
超载试验 |
√ |
— |
一 |
|
9 |
连续运转试验 |
√ |
— |
— |
|
IO |
拆检 |
√ |
— |
— |
|
11 |
低液位试验 |
√ |
— | |
|
12 |
辅助管路失压试验 |
√ |
√ |
带单一故障报警、隔离、转换装置 的液压舵机 |
|
13 |
主管路失压试验 |
√ |
√ | |
|
14 |
双机组故障转换试験 |
√ |
√ | |
|
15 |
带蓄压器的舵机转舵时间试验 |
- √ |
— |
带蓄压器液压舵机 |
|
16 |
蓄压器性能匹配试验 |
√ |
— | |
|
17 |
卸载性能试验 |
— |
附录A
(标准的附录)
计算公式
A 1本试验方法加载扭矩按公式Al计算:
M = —, Zj⅛S>!Rsm ---- . ]0-3以Nm)
η 7A2 -ir R2 — 2ARcosa
式中:M——加载扭矩.kNm;
Z——加载油缸的个数;
P --加载溢流阀的调整压力∙MPa;
S——加载油缸的作用面积.cm2;
A、R—加载装置结构参数(见图1),Cmi
α ——转舵角,(。);
7——加载油缸的传动效率(包括支承轴承的效率),%;
A 2采用本试验方法介绍的加载方式时,舵机的输出扭矩按公式A2计算: ZPARSma
(AI)
M(V = , 5 ʃu`"H“ -- . ](p3(AN皿)
矿 V A- + RL- 2ARcosa
式中:MW--舵机输岀扭矩.kNm;
P——加载油箱活塞杆上的拉力,kN.由拉压力传感器测岀;
7'——舵杆支承滚动轴承的效率通过标定确定,%;
其余符号同公式A1。
A 3效率按公A3计算:
(A2)
7I = 7Ih7Im7Jv ...........................................
(A3)
街=1 -辛
7Im = V PmVrm
加=矿
1-τj∙ In
7Iv = y
r>"-爲............................................
(A4)
加。='一務 ...........................................'
(A5)
式中巧驼机总效率(不包括电动机),%;
Va 管路效率,% ;
‰ ——液压舵机机械效率,%;
r)i1m 油泵的机械效率(查手册或说明书),% ;
ΔΛ 油泵进出口油压差.MPa;
E——管路压力损失(泵控型液压舵机的连锁装置若不带平衡阀机能,则APrQO),MPa;
‰l 推舵机构的机械效率,%;
MaJ 推舵机构的输出扭矩∙kNm J
Mtn 推舵机构的输入扭矩∙kNm;
Vv -一液压舵机的平均容积效率,%’
tO 空载下的转舵时间M;
t——负载下的转舵时间,S;
VrV——转叶油缸的容积效率,%;
加O—转叶油缸的可比容积效率,% ;
q —转叶油缸在各种负载下的漏泄量,L∕min;
Q --转叶油缸的实际输入流量丄/min;
QO——转叶油缸转舵65。转舵时间28s所需的理论排量,L∕min0
7